ABLESTACK STANDALONE Wall 구성진행¶
Danger
이 문서는 기술지원 용도의 문서입니다. 기술지원 엔지니어가 아닌 사용자가 조작할 때 시스템에 문제가 발생할 수 있습니다. 해당 설치과정에 사용되는 IP 및 입력 정보는 예시이며, 현장에 맞게 수정하시기 바랍니다.
ABLESTACK STANDALONE Wall 설치 진행 가이드 입니다. ABLESTACK STANDALONE Cube 의 웹콘솔을 이용하여 진행이 되며 웹 접속 IP는 별도의 표시를 하지 않고 진행됩니다. 기존에 구성된 IP 정보에 맞게 웹콘솔을 접속 하시면 됩니다.
Wall 모니터링 구성¶
- 모니터링센터를 구성하기 위한 화면입니다. 상단 상태 리본의 모니터링센터 구성 링크를 클릭합나다.
-
- 모니터링센터 구성 개요 화면입니다. 개요의 내용을 확인 후 다음 버튼을 클릭합니다.
-
- 모니터링 대상 IP를 설정하는 화면입니다.
- 호스트 수 입력창에는 모니터링할 호스트 수를 입력합니다. 입력 값에 따라 입력창이 자동 생성됩니다.
- 클라우드센터 VM 입력창에는 클라우드센터 가상머신(CCVM) 관리 IP 를 입력합니다.
- Cube 호스트 입력창에는 Cube 호스트 관리 IP 를 입력합니다.
- 모니터링 대상 IP 설정 내용을 입력 후 다음 버튼을 클릭합니다.
-
- 모니터링 알림 SMTP 설정 및 알림 메일 송수신 이메일 정보를 설정하는 화면입니다.
- SMTP 구성 여부 SMTP 구성을 진행에 대한 여부를 체크합니다.
- SMTP 서버 SMTP 서버의 IP 또는 도메인을 입력합니다.
- SMTP Port SMTP 서버의 Port 정보를 입력합니다.
- 관리자 이메일 주소 송신 이메일 주소를 입력합니다.
- 이메일 비밀번호 송신 이메일 주소의 비밀번호를 입력합니다.
- 수신 이메일 주소 수신할 이메일 정보를 입력합니다. ( ; 으로 구분하여 여러개의 이메일을 입력가능합니다.)
- 알림 SMTP 설정 내용을 입력 후 다음 버튼을 클릭합니다.
Info
알림 SMTP 설정은 필수 사항이 아니며, Wall 모니터링센터를 구성 후 Wall 웹 콘솔 화면에서 진행이 가능합니다.
-
- 모니터링 대상 IP 설정 및 알림 SMTP 설정정보를 확인하는 화면입니다.
- 설정정보를 확인 후 구성 버튼을 클릭합니다.
-
- 모니터링센터 대시보드 구성을 진행하는 화면입니다.
- 실행 버튼을 클릭하여 모니터링센터 구성을 진행합니다.
-
- 모니터링센터 대시보드 구성 진행 현황을 확인하는 화면입니다.
Info
구성 진행 중 실패할 경우 X 버튼을 클릭하여 모니터링센터 구성 마법사를 닫으신 후, 상단 상태 리본의 모니터링센터 구성 링크를 클릭하여 처음부터 다시 진행가능 합니다.
-
- 모니터링센터 대시보드 구성 완료 화면입니다.
-
- 모니터링센터 구성 진행 완료 후 화면입니다.
- 모니터링센터 대시보드 연결 버튼을 클릭하여 모니터링센터 대시보드 Wall 웹콘솔로 접근 가능합니다.
-
- ccvm_mngt_ip:3000/login 으로 접속하시면 로그인 페이지를 확인할 수 있습니다.
Info
초기 아이디는 admin 이며, 초기 비밀번호는 admin 입니다.
-
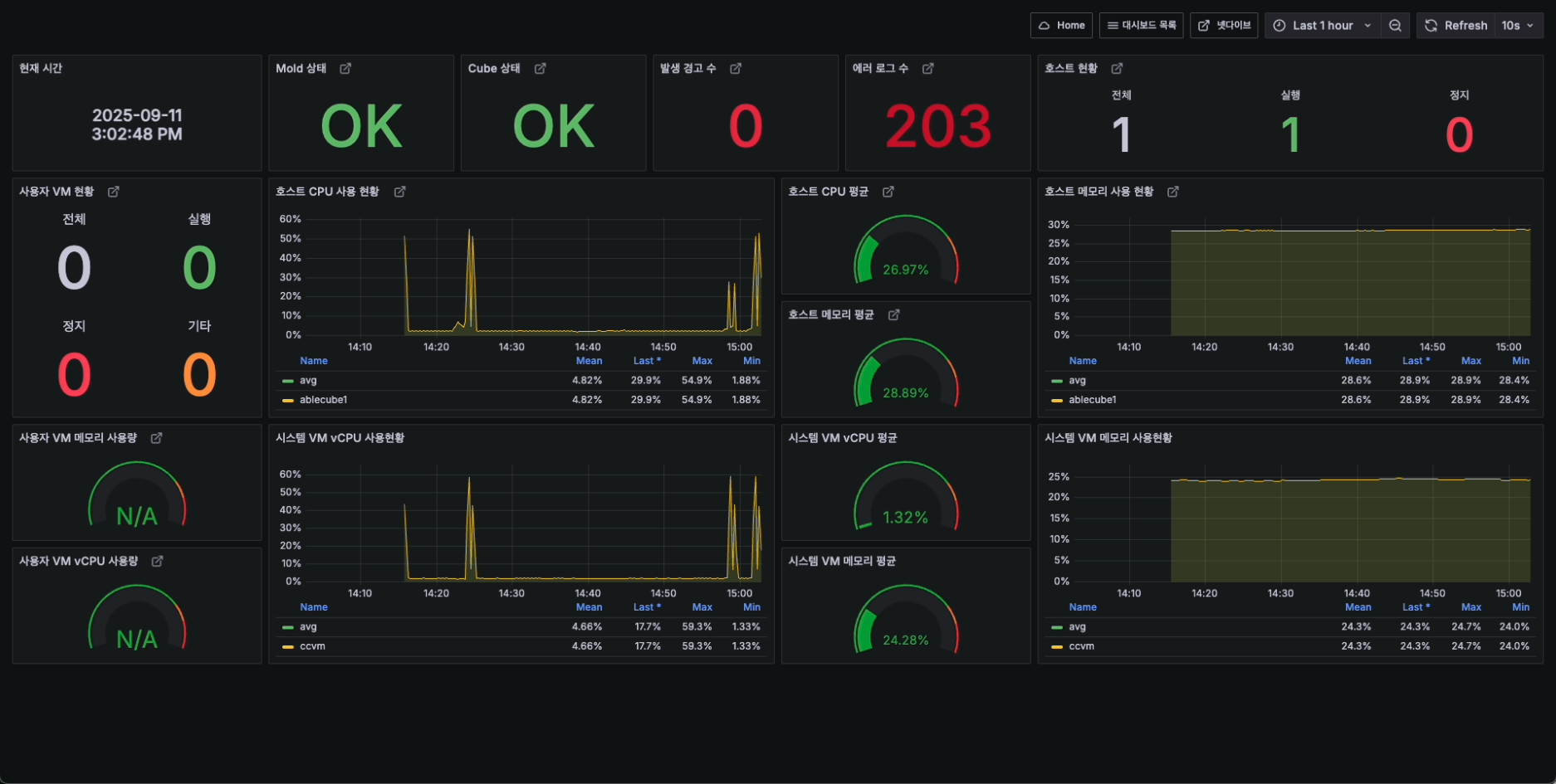
- 로그인 완료 후에 메인 대시보드 화면이 나타납니다.
- Wall 모니터링센터 구성이 완료되면, 해당 화면이 출력 됩니다.









