공유 파일 시스템¶
개요¶
NFS를 통해 마운트할 수 있는 관리 공유 파일 시스템을 설정할 수 있습니다. 사용자는 서비스 제공, 디스크 제공, 파일 시스템 형식 및 네트워크를 선택할 수 있습니다.
공유 파일 시스템은 지정된 서비스 제공이 있는 인스턴스에 배포됩니다. 제공된 디스크 제공을 사용하여 데이터 볼륨이 생성되고 인스턴스에 연결됩니다. 사용자는 사용할 파일 시스템(XFS, EXT4)을 지정할 수 있습니다.
파일 시스템은 데이터 볼륨에 생성되고 NFS를 통해 내보내집니다. 게스트 네트워크의 모든 인스턴스는 공유 파일 시스템을 마운트하고 읽고 쓸 수 있습니다.
공유 파일 시스템 목록 조회¶
-
공유 파일 시스템 목록을 확인하는 화면입니다. 생성된 공유 파일 시스템 목록을 확인하거나 공유 파일 시스템 생성 버튼을 클릭하여 공유 파일 시스템을 생성하실 수 있습니다.

Info
매트릭 버튼을 활성화할 때 해당 디스크에 대한 상세 정보를 공유 파일 시스템 목록에서 확인할 수 있습니다.
프로젝트 버튼을 활성화할 때 해당 프로젝트에 대한 정보를 공유 파일 시스템 목록에서 확인할 수 있습니다.
공유 파일 시스템 생성¶
- 스토리지의 공유 파일 시스템에 상단의 공유 파일 시스템 생성 버튼을 클릭합니다.

-
- 소유자 유형: 소유자 유형을 선택합니다.
- 도메인: 도메인을 선택합니다.
- 계정: 계정을 선택합니다.
- 이름: 이름을 입력합니다.
- 설명: 설명을 입력합니다.
- Zone: Zone을 선택합니다.
- 파일 시스템: 파일 시스템을 선택합니다.
- 네트워크: 네트워크를 선택합니다.
- 디스크 오퍼링: 디스크 오퍼링을 선택합니다.
- 크기: 크기를 입력합니다.
- 가상머신용 컴퓨트 오퍼링: 가상머신용 컴퓨트 오퍼링을 선택합니다.
공유 파일 시스템 업데이트¶
- 공유 파일 시스템 상세 오른쪽 상단의 공유 파일 시스템 업데이트 버튼을 클릭합니다.

- 공유 파일 시스템 업데이트 버튼을 클릭한 화면입니다.

- 이름: 이름을 입력합니다.
- 설명: 설명을 입력합니다.
공유 파일 시스템 파기¶
- 공유 파일 시스템 상세 오른쪽 상단의 공유 파일 시스템 파기 버튼을 클릭합니다.

-
Danger
공유 파일 시스템에서 작업한 모든 데이터가 삭제됩니다. 삭제 전에 반드시 다시 확인해 주세요!
VM에 네트워크 추가¶
-
- 네트워크: 네트워크를 선택합니다.
- IP 주소: IP 주소를 입력합니다.
Info
해당 네트워크를 기본값으로 설정하면 최우선으로 사용됩니다.
IP 주소 변경¶
보조 IP 편집¶
공유 파일 시스템 시작¶
Check
공유 파일 시스템이 정지된 상태 일 경우, 활성화됩니다.
공유 파일 시스템 중지¶
Check
공유 파일 시스템이 실행중 일 경우, 활성화됩니다.
공유 파일 시스템 재시작¶
디스크 오퍼링 변경¶
서비스 오퍼링 변경¶
Check
공유 파일 시스템이 정지된 상태 일 경우, 활성화됩니다.
공유 파일 시스템 상세 탭¶
공유 파일 시스템 액세스 탭¶
공유 파일 시스템 네트워크 탭¶
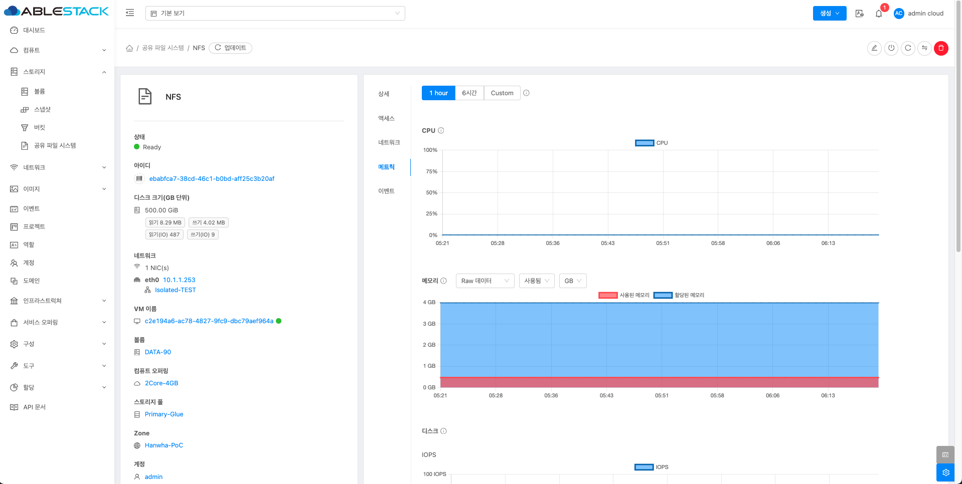
공유 파일 시스템 매트릭 탭¶
-
공유 파일 시스템에 대한 매트릭 정보를 확인하는 화면입니다. 해당 공유 파일 시스템에 대한 CPU, Memory, Network 등 할당량 및 사용량을 확인할 수 있습니다.

Info
사용자가 원하는 시간과 단위 등을 커스터마이징 할 수 있습니다.




















